This SAM application deploys a serverless architecture to capture events from Amazon ECS, AWS Batch and Amazon EC2 to visualize the behavior of your workloads running on AWS Batch and provide insights on your jobs and the instances used to run them.
This application is designed to be scalable by collecting data from events and API calls using Amazon EventBrige and does not make API calls to describe your resources. Data collected through events and API are partially aggregated to DynamoDB to recoup information and generate Amazon CloudWatch metrics with the Embedded Metric Format. The application also deploys a several of dashboards displaying the job states, Amazon EC2 instances belonging your Amazon ECS Clusters (AWS Batch Compute Environments), ASGs across Availability Zones. It also collects API calls to the RunTask to visualize job placement across instances.
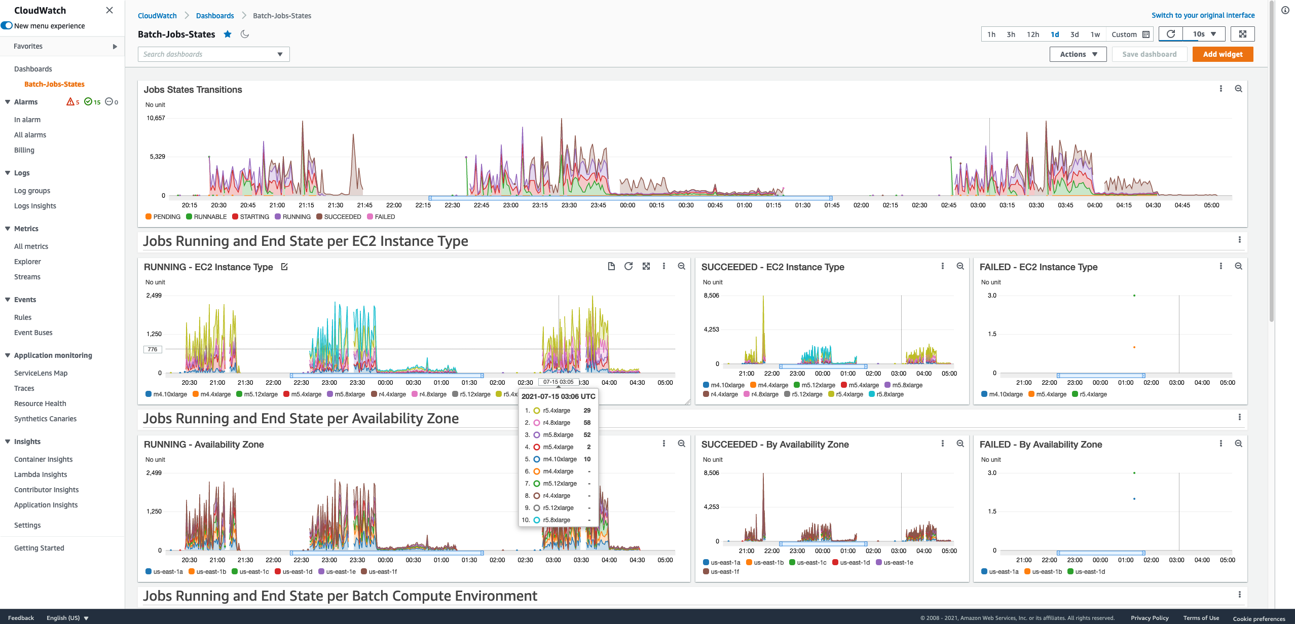
A series of dashboards are deployed as part of the SAM application. They provide information on your ASGs scaling, the capacity in vCPUs and instances. You will also find dashboards providing statistics on Batch job states transitions, RunTask API calls and jobs placement per Availability Zone, Instance Type, Job Queue and ECS Cluster.
This solution captures events from AWS Batch and Amazon ECS using Amazon Event Bridge. Each event triggers an Amazon Lambda function that will add a metrics in Amazon CloudWatch and interact with an Amazon DynamoDB table to tie a job to the instance it runs on.
- ECS Instance Registration: captures when instance are added or removed from an ECS cluster (Compute Environments in Batch). It helps to link together the EC2 Instance ID and the ECS Container Instance ID.
- ECS RunTask: is the API called by AWS Batch to run the jobs. Calls can be successful (job placed on the cluster) or not in which case the job is not placed due to a lack of free resources.
- Batch Job Transitions: capture Batch jobs transitions between states and their placement across Job Queues and Compute Environments.
DynamoDB is used to retain state of the instances joining the ECS Clusters (which sit underneath our Batch Compute Environments) so we can identify the instances joining a cluster and in which availability zone they are created. This also allows us to identify on which instance jobs are placed, succeed or fail.
When RunTask is called or Batch jobs transition between state, we can associate them to the Amazon EC2 instance on which they are running. RunTask API calls and Batch jobs are not associated directly with Amazon EC2, we use the ContainerInstanceID generated when an instance registers with a cluster to identify which Amazon EC2 instance is used to run a job (or place a task in the case of ECS). This architecture does not make any explicit API call such as DescribeJobs or DescribeEC2Instance which makes it it relatively scalable and not subject to potential throttling on these APIs.
CloudWatch Embedded Metrics Format (EMF) is used to collect the metrics displayed on the dashboards. Step Function are used to build the logic around the Lamba functions handing the events and data stored in DynamoDB and pushed to CloudWatch EMF.
To build and deploy your application for the first time, run the following in your shell:
sam build
sam deploy --guidedYou will be asked to provide a few parameters.
When creating the stack for the first time you will need to provide the following parameters:
- Stack Name: name of the CloudFormation stack that will be deployed.
- AWS Region: region in which you will deploy the stack, the default region will be used if nothing is provided.
After the first launch, you can modify the function and deploy a new version with the same parameters through the following commands:
sam build
sam deploy # use sam deploy --no-confirm-changeset to force the deployment without validationTo remove the SAM application, go to the CloudFormation page of the AWS Console, select your stack and click Delete.
The Clusters Usage dashboards needs monitoring activated for each Auto-Scaling groups (ASGs), it is not done by default. The ASGMonitoring Lambda function in the serverless application automatically adds monitoring for new ASGs created by AWS Batch but to add it for existing ones you can run the following command in your terminal (install jq) or AWS CloudShell:
This command identifies AWS Batch Auto-Scaling Groups by looking for "Batch" in their launch template names and enables the required CloudWatch metrics collection.
aws autoscaling describe-auto-scaling-groups | \
jq -c '.AutoScalingGroups[] | select((.MixedInstancesPolicy.LaunchTemplate.LaunchTemplateSpecification.LaunchTemplateName // .LaunchTemplate.LaunchTemplateName // "") | contains("Batch")) | .AutoScalingGroupName' | \
xargs -t -I {} aws autoscaling enable-metrics-collection \
--metrics GroupInServiceCapacity GroupDesiredCapacity GroupInServiceInstances \
--granularity "1Minute" \
--auto-scaling-group-name {}To verify that monitoring has been enabled, you can check the enabled metrics for a specific ASG:
aws autoscaling describe-auto-scaling-groups --auto-scaling-group-names "YOUR_ASG_NAME" | \
jq '.AutoScalingGroups[0].EnabledMetrics'To run the serverless application you need to install the latest versions of the AWS CLI and the SAM CLI.
You will also need Python version 3.12. To use other Python versions, modify the template.yaml and pyprojecy.toml files to replace the Lambda function runtime and the project requirements to your target version. An example using sed to change the version to the supported runtime python3.9 can be done with the following command in the repository directory:
sed -i 's/3\.12/3\.9/g' template.yaml
sed -i 's/3\.12/3\.9/g' pyproject.tomlIf you plan to use AWS CloudShell to deploy the SAM template, you'll need to check which version of Python is installed. You can do so with python -V:
~$ python -V
Python 3.9.23Given the example above, where CloudShell has Python 3.9.23 installed, you would need to update the template.yaml and pyprojecy.toml files to use the Python 3.9 runtime in the template using the sed instructions provided.
For local testing, you will need to have boto3 Python package installed. The development requirements are in the pyproject.toml file and can be installed using pip or uv according to your development preferences. We recommend doing so with a Python virtual environment.
- https://docs.aws.amazon.com/serverless-application-model/latest/developerguide/serverless-sam-cli-install.html
- https://docs.aws.amazon.com/serverless-application-model/latest/developerguide/sam-resource-function.html
- https://docs.aws.amazon.com/serverless-application-model/latest/developerguide/serverless-policy-templates.html
- https://docs.aws.amazon.com/AmazonECS/latest/developerguide/ecs_cwe_events.html
- https://docs.aws.amazon.com/batch/latest/userguide/batch_cwe_events.html

